丰富的线上&线下活动,深入探索云世界
做任务,得社区积分和周边
资深技术专家手把手带教
技术交流,直击现场
让创作激发创新
海量开发者使用工具、手册,免费下载
极速、全面、稳定、安全的开源镜像
开发手册、白皮书、案例集等实战精华
热门
应对 Nginx Ingress 退役,是时候理清这些易混淆的概念了
便宜云服务器 Tair KVCache 仿真分析:高精度的计算和缓存模拟设计与实现
从工单、文档到结构化知识库:一套可复用的 Agent 知识采集方案
从HITL(Human In The Loop) 实践出发看Agent与设计模式的对跖点
AI Coding后端开发实战:解锁AI辅助编程新范式
便宜云服务器Tair KVCache仿真分析:高精度的计算和缓存模拟设计与实现
数据合成篇|多轮ToolUse数据合成打造更可靠的AI导购助手
AI技术分析股票财报
为什么越来越多企业用便宜云服务器发短信?稳定、合规、高到达率的背后
django验证登陆状态的装饰器
一文读懂NAT:SNAT与DNAT的“庐山真面目”及firewalld实战配置
Java 开发者福音:无影 AgentBay 官方 Java SDK 正式发布,无缝集成 Spring AI 与 LangChain4j
便宜云服务器服务器怎么样?云服务器ECS产品优势、购买流程、活动价格与常见问题解答
除了缓存和并发控制,还有哪些方法可以优化淘宝评论 API 的性能?
「瑶池 Data Agent 入门训练营」火热报名中!1月21日正式开讲,参营可得多重好礼!
一文掌握k8s容器的生命周期
一文掌握k8s容器的资源限制
AI生成CAD图纸(云原生CAD+AI让设计像聊天一样简单)
精准钓鱼风暴来袭:Coupang数据泄露引爆“高仿客服”诈骗潮
从PowerShell到Rust:伊朗黑客组织MuddyWater携“RustyWater”木马升级攻击链,跨平台隐蔽性成新威胁
你的WhatsApp正在被“克隆”?新型钓鱼攻击借验证码接管账户,社交链成传播温床
内网桌面监控软件中的Java跳表算法应用解析
真假难辨的“浏览器内浏览器”:新型BitB钓鱼正悄然吞噬你的Facebook账号
Teek Design Vue3 Element Plus 中后台系统开发模板
披着“Google外衣”的钓鱼邮件正在攻陷企业邮箱——云服务成黑客新跳板
开源木马“穿上隐身衣”:AsyncRAT新变种借云服务潜入企业内网,EDR成最后防线
看不见的陷阱:黑客用HTML表格“画”出恶意二维码,绕过企业邮件防线
当银行被迫为“被骗”买单:韩国拟推语音钓鱼强制赔偿制,引发金融安全与道德风险大辩论
当二维码变成“钓鱼钩”:朝鲜黑客用Quishing绕过企业防线,移动安全成新战场
一呼百应 item_search - 根据关键词获取商品列表接口对接全攻略:从入门到精通
伪装成“内部通知”的钓鱼邮件正在攻破企业防线——一场利用信任机制的新型网络攻击风暴
大模型下半场:AI智能体运营工程师如何成为2026年的职业天花板?
从模块到良好:如何设计一个生产级的Agent架构?
10 万文档 RAG 落地实战:从 Demo 到生产,我踩过的所有坑
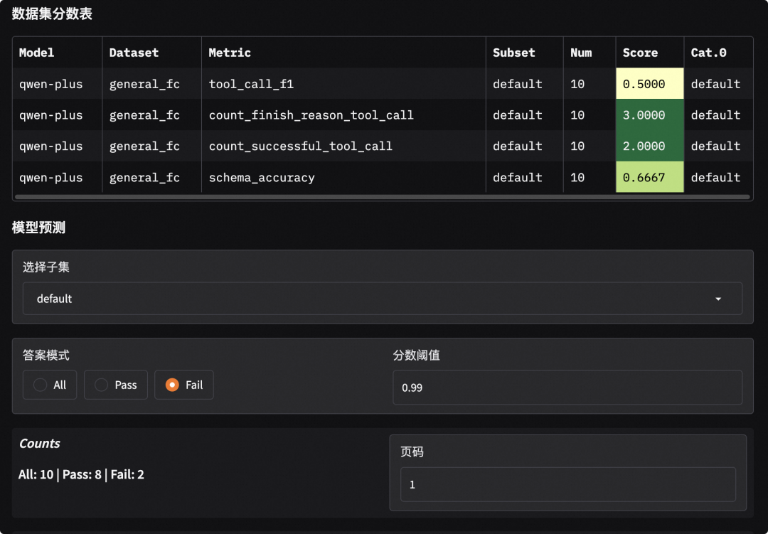
从对话到Agent:大模型工具调用能力的量化评测
原子化经验归档工具:从碎片到体系的认知革命与方法论深度解析
一呼百应 item_get - 获取商品详情接口对接全攻略:从入门到精通
告别“玩具”:如何构建具备业务闭环能力的AI Agent?(附智能体来了西南总部技术实践路径)
Geo优化:于磊老师的“双核四驱”与五大专家实战精髓
在 Kubernetes 中实现 NFS 动态存储供应:生产级实践指南
用好代理 IP:加密付费拒绝免费陷阱
Windows 7 & Windows Server 2008 R2 简体中文版下载 (2026 年 1 月更新)
便宜云服务器轻量应用服务器38元,云服务器2核2G99元与2核4G199元购买入口,亲测有效
科技云报到2026,AI开启“共生智能”新纪元
内网连接说明:便宜云服务器服务器ECS实例、云数据库及OSS等内网互通规则及限制条件
2026便宜云服务器最新优惠券种类参考:补贴券、按量达标返券、满减券、学生优惠券
构建AI智能体:九十九、大模型性能评估技巧:Qwen1.5的完整测试框架与可视化分析
NPP 多生物群落:美国东部森林的产量和死亡率,1962-1996 年,R1